客服热线:
18391752892
我的进货单
0
平台首页
|
手机版
|
二维码
|
客服中心
|
帮助中心
反馈意见
联系我们
VIP服务
|
VIP
会员服务
建站服务
在线升级
联系我们
网站地图
特色频道
金融学院
|
区块链
|
行情快递
|
BrokerShow
|
人才
|
外汇问答
|
交易家
|
交易图赏
|
外汇平台
|
交易视频
|
资料下载
|
外汇EA商城
|
外汇课程
|
投资圈
|
外汇资讯
|
期货
|
顺水鱼EA
|
外汇交易商
扩展专区
排名推广
|
积分商城
|
黄金广告
|
意见反馈
网站地图
|
网站公告
|
RSS订阅
用户专区
用户中心
|
发布货源
|
发布采购
|
发布展会
常见问题
|
VIP会员
外汇资讯
首页
商机
外汇EA商城
金融学院
区块链
外汇交易商
外汇平台
期货
BrokerShow
资讯
全部资讯
外汇资讯
外汇市场
美元
黄金
原油
央行
股市
新闻热点
期货市场
理财
科技前沿
投资圈
交易视频
当前位置: >
顺水的鱼MT4外汇EA趋势对冲马丁延迟套利指标智能交易系统
>
外汇资讯
>
正在搜索: 投资者
投资者
相关的搜索结果
找到
5883
条
置顶
独家!文华财经最新执行细则出台,期货公司这样回应,
投资者
的反应亮了! -期货频道-顺水外汇网
今晨,期货日报记者独家获悉文华财经于今日发送给各期货公司的最新版解决方案的执行细则。从最新解决方案来看,文华财经新方案将向各期货公司免费提供中台系统的全套软件产品和相关技术支持。同时,在满足穿透式…
2020-01-14 05:01
类目:
期货市场
置顶
国际油价探底回升,美伊对峙降温,
投资者
乐见贸易协议出笼;沙特阿美IPO再挥大手笔_外汇动态报道_顺水外汇网www.yg88.cn
顺水鱼外汇网讯——1月13日,国际油价探底回升,围绕美国和伊朗间爆发冲突的担忧缓解。投资人寄希望于定于本周签署的中美贸易协议能提振经济增长和需求。沙特阿美已经行使超额配售权,增发4.5亿股股票,将其IPO规…
2020-01-14 04:01
类目:
美元
置顶
国际金价下滑,中美第一阶段贸易协议签署在望;
投资者
现在企盼“一场活动”_外汇动态报道_顺水外汇网www.yg88.cn
顺水鱼外汇网讯——1月13日,现货黄金价格下跌,因中美即将签署第一阶段贸易协议,鼓舞亚洲股市触及19个月高位,投资者重返风险资产。不过市场尚未看到协议细节。上次中美元首阿根廷会晤后,中方举行了中外记者吹…
2020-01-14 03:02
类目:
美元
置顶
外汇
投资者
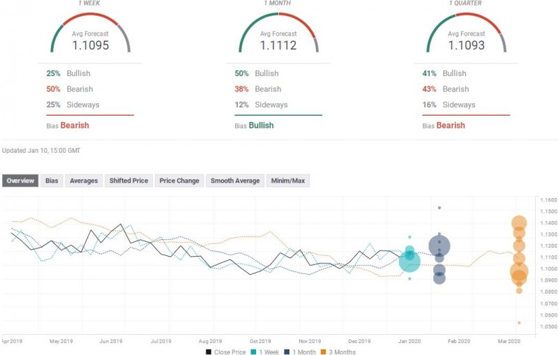
必看!七大货币对最新汇率预测(1月13日当周)_汇市观察_外汇_顺水外汇EA
调查对本周欧元兑美元汇率预测中值为1.1095;未来一个月汇率预测中值为1.1112,未来三个月汇率预测中值为1.1093。其中,25%受访者预测欧元兑美元本周将上涨,50%受访者预测欧元兑美元本周将下跌,25%看平。最乐观…
2020-01-14 03:02
类目:
美元
置顶
金山办公回答
投资者
问:将基于文档技术积累与华为合作 _ 东方财富网
1月13日晚间,北京金山办公软件股份有限公司(688111.SH,以下简称“金山办公”)在上证e互动平台回答4条投资者提问,其中两条涉及华为。金山办公回答称,近期以来,已加入华为云鲲鹏凌云伙伴计划,共建云服务生态…
2020-01-14 01:16
类目:
美元
期货公司PK文华财经 请不要误伤
投资者
! _ 东方财富网
1月10日,多家期货公司公告,以不符合穿透式监管为由,声称要集体下线文华财经的交易软件,要求投资者早作准备。作为期货市场占有率最大的交易软件,文华财经一直是期货投资者的首选,如今却遭遇期货公司集体围攻…
2020-01-14 01:13
类目:
美元
李扬:中国债券现已成为国际
投资者
热烈追捧的一个券种 _ 东方财富网
中国社科院学部委员、国家金融与发展实验室理事长李扬日前在“全球债务多维分析”专题讲座上表示,中国债券现在已经成为国际投资者热烈追捧的一个券种,近年来很多外资进入中国债券市场。中国债券市场的规模扩张…
2020-01-14 01:13
类目:
美元
居民储蓄如何入市 银保监会:通过培养机构
投资者
实现_顺水财经_顺水网
【金融315,我们帮你维权】近来,ETC纠纷、信用卡盗刷、银行征信、保险理赔难等问题困扰着金融消费者,投诉多石沉大海、维权更举步维艰,新浪金融曝光台将履行媒体监督职责,帮助消费者解决金融纠纷。【黑猫投诉…
2020-01-14 01:10
类目:
原油
境外机构
投资者
外汇对冲渠道扩容 _ 东方财富网
1月13日,外汇局发布《国家外汇管理局关于完善银行间债券市场境外机构投资者外汇风险管理有关问题的通知》,将简化境外机构投资者开展外汇衍生品交易的展业流程,进一步完善外汇衍生品交易机制,优化外汇交易信息…
2020-01-14 01:10
类目:
美元
外汇局发布《关于完善银行间债市境外机构
投资者
外汇风险管理有关问题的通知》 _ 东方财富网
原标题:国家外汇管理局关于完善银行间债券市场境外机构投资者外汇风险管理有关问题的通知【外汇局发布《完善银行间债市境外机构投资者外汇风险管理有关问题的通知》】主要内容是为银行间债券市场境外机构投资者…
2020-01-14 01:09
类目:
美元
置顶
为什么购买信托越来越“严格”?是为了保护
投资者
|信托_顺水财经_顺水网
【金融315,我们帮你维权】近来,ETC纠纷、信用卡盗刷、银行征信、保险理赔难等问题困扰着金融消费者,投诉多石沉大海、维权更举步维艰,新浪金融曝光台将履行媒体监督职责,帮助消费者解决金融纠纷。【黑猫投诉…
2020-01-14 01:07
类目:
原油
美联储罗森格伦:低利率可能鼓励
投资者
追逐风险以获得更高的收益 _ 东方财富网
美联储罗森格伦:低利率可能鼓励投资者追逐风险以获得更高的收益。 (责任编辑:DF520)郑重声明:东方财富网发布此信息的目的在于传播更多信息,与本站立场无关。
2020-01-14 01:05
类目:
美元
置顶
文华财经最新方案出台:期货公司回应
投资者
反应亮了|中台_顺水财经_顺水网
原标题:独家!文华财经最新执行细则出台,期货公司这样回应,投资者的反应亮了!今晨,期货日报记者独家获悉文华财经于今日发送给各期货公司的最新版解决方案的执行细则。从最新解决方案来看,文华财经新方案将…
2020-01-14 01:05
类目:
原油
国际
投资者
看好中国债市 外资持有中国债券规模超2万亿元 _ 东方财富网
【国际投资者看好中国债市 外资持有中国债券规模超2万亿元】2019年境外机构投资者持有的中国债券突破2万亿元!在全球负利率债券规模不断刷新纪录的情况下,中国债券市场不断扩大开放、畅通外资进入渠道,获得了众…
2020-01-14 01:03
类目:
美元
外汇局发文便利银行间债市境外机构
投资者
管理风险|银行间债券市场_顺水财经_顺水网
原标题:国家外汇管理局关于完善银行间债券市场境外机构投资者外汇风险管理有关问题的通知国家外汇管理局各省、自治区、直辖市分局、外汇管理部,深圳、大连、青岛、厦门、宁波市分局,中国外汇交易中心,全国性…
2020-01-14 01:02
类目:
原油
外汇局发文 扩容债市境外机构
投资者
外汇对冲渠道|外汇局_顺水财经_顺水网
原标题:外汇局“三箭齐发”优化政策,债市境外机构投资者外汇对冲渠道扩容银行间债券市场境外机构投资者即将迎来更多外汇对冲渠道。随着中国债券市场加速对外开放,境外机构在境内债券市场的参与程度不断上升,…
2020-01-14 01:02
类目:
原油
置顶
外汇
投资者
必看!七大货币对最新汇率预测(1月13日当周) _ 东方财富网
以下环球外汇援引外媒对46家投行机构及专业分析师的外汇调查,每周更新:☆欧元兑美元调查对本周欧元兑美元汇率预测中值为1.1095;未来一个月汇率预测中值为1.1112,未来三个月汇率预测中值为1.1093。其中,25%受…
2020-01-14 01:02
类目:
美元
公募基金嬗变:打破“基金赚钱、
投资者
亏钱”怪圈 _ 东方财富网
【公募基金嬗变:打破“基金赚钱、投资者亏钱”怪圈】2019年,把握住市场结构性行情的公募基金赚得“盆满钵满”,主动股票型基金、偏股混合型基金年度平均收益率均超过40%。不过,处于大资管时代,只让基金赚钱恐…
2020-01-12 01:21
类目:
美元
置顶
范一飞:养老保障体系改革可促进机构
投资者
发展_顺水财经_顺水网
【金融315,我们帮你维权】近来,ETC纠纷、信用卡盗刷、银行征信、保险理赔难等问题困扰着金融消费者,投诉多石沉大海、维权更举步维艰,新浪金融曝光台将履行媒体监督职责,帮助消费者解决金融纠纷。【黑猫投诉…
2020-01-12 01:05
类目:
原油
金源财神:一颗祝福的心让
投资者
2020接着给力_顺水财经_顺水网
原标题:金源财神:一颗祝福的心让投资者2020接着给力 来源:24K99 近期我们可能看到的是一系列焦灼的行情,让投资者感觉到迷茫不知所措,交易总是这样,每天都想要激动或大行情不现实,市场也不可能总有那么点激…
2020-01-12 01:05
类目:
原油
«上一页
1
2
…
11
12
13
14
15
16
17
…
294
295
下一页»
共5883条/295页
今日头条
1
2月20日外汇交易提醒_外汇动态报道_
汇通网讯——2月20日投资者需重点关注美联储1月货币政策会议…
2019-05-01 14:04
2
4月12日现货黄金、白银、原油、外汇
汇通网讯——4月12日亚洲时段,美元指数小幅走弱,稍微回吐了…
2019-05-01 14:04
3
英国或长期延迟脱欧,梅姨首相之位堪
汇通网讯——4月9日欧盟领导人将允许英国首相特雷莎梅再次推…
2019-05-01 14:04
4
INE原油收跌,OPEC+盛宴面临散伙;俄
汇通网讯——4月10日上海原油主力下跌0.67%。欧佩克主导的减…
2019-05-01 14:04
5
4月12日外汇交易策略(欧元、英镑、
汇通网讯——亚市盘初,欧元兑美元快速拉升逾30点,一度刷新…
2019-05-01 14:04
6
2月26日外汇交易提醒_外汇动态报道_
汇通网讯——2月26日投资者需重点关注美联储主席鲍威尔证词陈…
2019-05-01 14:04
7
纽市盘前:德拉基鸽声大作,欧元暴挫
汇通网讯——4月10日欧洲时段,美元指数创两日高点97.2235,…
2019-05-01 14:04
8
加密货币泡沫溢至新兴市场,印巴两国
汇通网讯——印度央行和巴基斯坦央行称加密货币交易是非法的…
2019-05-01 14:04
9
黄金交易提醒:黄金1330保卫战持续进
汇通网讯——早些时候因美国2月达拉斯联储商业活动指数远超市…
2019-05-01 14:03
10
INE原油创本周新低,无视中国进口大
汇通网讯——4月12日上海原油价格下跌,盘中创本周低点至472.…
2019-05-01 14:03
热门标签
[db:关键字]
标签
交易
信贷
外汇
交易额
万亿元
该公司
英国
瑞士法郎
美元
澳大利亚
加密
5月2日外汇交易提醒
Forex
人民币
内容
莫斯科
外汇市场
2月20日外汇交易提醒
按行业找资讯
外汇资讯
外汇市场
美元
黄金
原油
央行
股市
新闻热点
期货市场
理财
科技前沿
18391752892
网站客服
法定工作日
8:30-17:30
了解更多外汇信息
微信扫描关注
用户反馈
返回顶部